The Analytics dashboard for Brand Kit offers a comprehensive overview of how your organization's Brand Kit is utilized. This dashboard includes key metrics essential for managing and optimizing your brand assets effectively.
Note: Only the organization Owner or Admin roles can access the Analytics feature.
To access the Analytics dashboard, log in to your Contentstack account and perform the following steps:

Note: The data in the Brand Kit dashboard is updated every 24 hours.
The Brand Kit Analytics dashboard is divided into several key sections, each providing valuable insights into different aspects of your Brand Kit usage. These sections help you monitor and optimize your performance, resource utilization, and overall efficiency.
The following parameters are included in this section:
Note: Token usage includes only requests sent to a Brand Kit’s custom LLM. If no Brand Kit is selected, requests use the default Contentstack LLM and are not included in the Tokens metrics.

This section provides a breakdown of usage per Brand Kit. It helps you understand how each Brand Kit is consuming resources individually.
The following details are shown for each Brand Kit:
Use this data to identify usage patterns, compare performance across kits, and optimize resource allocation.

This section displays a time-based graph showing the number of GenAI requests made over time. Hover over the chart to see usage details for specific timestamps.
Note: If a Brand Kit is selected during AI content generation, the chart includes only requests processed through that kit’s custom LLM.

This section tracks the number of content generation requests by status, including successes, errors, and unsupported requests. This applies to both the default LLM and custom LLMs linked to Brand Kits.

This section shows the volume and frequency of Brand Kit requests over time. Hover over the chart to inspect specific data points.

This section tracks the number of Brand Kit URL requests by status, including successes, errors, and unsupported requests. It helps assess API performance and troubleshoot issues.

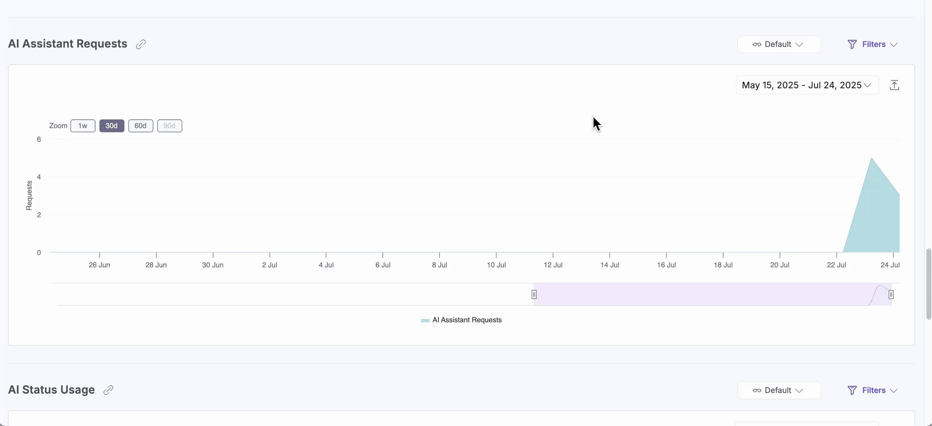
This section shows you how frequently the AI Assistant is used over time. Hover to see request volume by timestamp.
Note: If a Brand Kit is selected, the chart displays the request processed by that kit’s custom LLM. If no Brand Kit is selected, it displays requests processed by the default Contentstack LLM.

This section tracks the number of AI Assistant API requests by status, including successes, errors, and unsupported requests. It helps assess API performance and troubleshoot issues.

Displays usage trends of the Knowledge Vault, showing how actively it is being accessed or updated over time.
This applies only to Content Generation requests where a Brand Kit is selected. Knowledge Vault does not include activity from requests using the default LLM (without a Brand Kit).

To apply filters, click Filters and then click Apply Filter(s) after selecting your desired options.
Filters available include:

.gif)
Note: The custom date range should not exceed 90 days.
.gif)
To save a specific filter for later use, click the horizontal ellipsis (...) beside Reset and choose Save As New View.
Once saved, your view appears in the dropdown menu for quick access, so you don’t need to reapply filters manually each time.
